Wähle einen Artikel
Grafana via Docker auf VPS/vServer installieren
Grafana via Docker auf VPS/vServer installieren

0. Überblick

  • Verwendetes System: Debian 11 64 bit 
  • Genutzter User: Ich nehme alles als «root» vor
  • Zeitdauer: ca. 10 Minuten
  • Schwierigkeit: Einfach. Nur Code kopieren 😉
  • Besonderheiten:
    Die Installation von Docker / Docker Compose wird hier vorausgesetzt.

1. Grafana installieren

1.1 Einleitung

Grafana (https://grafana.com) ist eine open source Software, welche Daten aus verschiedenen Quellen in einem modernen Design aufbereiten kann. Als Datenquellen können unter anderem MySQL, PostgreSQL, Prometheus und vieles mehr dienen.

1.2 Infos zu yml Dateien

Bei yml Dateien ist es sehr wichtig, dass die Zeilen alle richtig eingerückt sind. Die Zeilen MÜSSEN immer mit der Leertaste eingerückt werden. Es dürfen KEINE Tabs enthalten sein. Sie können den nachfolgenden Code immer online «überprüfen» lassen. Die meisten Fehler entstehen nämlich durch die falsche Formatierung. Ein Dienst zum Überprüfen ist zum Beispiel: https://codebeautify.org/yaml-validator

1.3 Vorbereitung

Diese Anleitung basiert auf dem aktuellen Debian 10 Betriebssystem. Grafana werden wir unter Docker realisieren. Dies ermöglicht uns später sehr schnelle Updates und eine schnelle Installation.

Um Grafana neben anderen Diensten auf unserem Server betreiben zu können, nutzen wir hier den Reverse Proxy Traefik.

1.3.1 Verzeichnis erstellen

Wir erstellen uns ein neues Verzeichnis, in welchem wir später alle Daten von Grafana abspeichern. Dazu geben wir folgendes in der Konsole ein:

mkdir -p /opt/containers/grafana/{grafana,prometheus}

Sie können hier auch ein anderes Verzeichnis verwenden. Müssen dann aber die gesamte Anleitung entsprechend anpassen.

Nun müssen wir noch die Rechte des Ordners anpassen. Dazu geben Sie folgendes ein:

chown 1000:1000 /opt/containers/grafana/grafana

1.3.2 docker-compose.yml erstellen

Nun können wir mit der eigentlichen «Installation» von Grafana beginnen. Dazu öffnen Sie folgende Datei:

nano /opt/containers/grafana/docker-compose.yml

Nun kopieren Sie folgenden Code in die Datei. Dieser Code ist unser Bauplan für unseren Grafana Container.

version: '3' 

services: 

  mon_prometheus: 

    image: prom/prometheus:latest 

    container_name: mon_prometheus 

    restart: unless-stopped 

    volumes: 

      - ./prometheus/prometheus.yml:/etc/prometheus/prometheus.yml 

    depends_on: 

      - mon_node-exporter 

      - mon_cadvisor 

    networks: 

      - default 

  mon_node-exporter: 

    image: prom/node-exporter:latest 

    container_name: mon_node-exporter 

    restart: unless-stopped 

    volumes: 

      - /proc:/host/proc:ro 

      - /sys:/host/sys:ro 

      - /:/rootfs:ro 

    command: 

      - '--path.procfs=/host/proc' 

      - '--path.sysfs=/host/sys' 

      - '--path.rootfs=/rootfs' 

      - '--collector.filesystem.ignored-mount-points="^(/rootfs|/host|)/(sys|proc|dev|host|etc)($$|/)"' 

      - '--collector.filesystem.ignored-fs-types="^(sys|proc|auto|cgroup|devpts|ns|au|fuse\.lxc|mqueue)(fs|)$$"' 

    networks: 

      - default 

  mon_cadvisor: 

    image: google/cadvisor:latest 

    container_name: mon_cadvisor 

    restart: unless-stopped 

    volumes: 

      - /:/rootfs:ro 

      - /var/run:/var/run:rw 

      - /sys:/sys:ro 

      - /var/lib/docker/:/var/lib/docker:ro 

    networks: 

      - default 

  mon_grafana: 

    image: grafana/grafana:latest 

    container_name: mon_grafana 

    restart: unless-stopped 

    volumes: 

      - /opt/containers/grafana/grafana:/var/lib/grafana 

    user: "1000" # USER ID des Docker Users anpassen 

    depends_on: 

      - mon_prometheus 

    networks: 

      - default 

    labels: 

      - "traefik.enable=true" 

      - "traefik.http.routers.grafana.entrypoints=http" 

      - "traefik.http.routers.grafana.rule=Host(`grafana.euredomain.de`)" 

      - "traefik.http.middlewares.grafana-https-redirect.redirectscheme.scheme=https" 

      - "traefik.http.routers.grafana.middlewares=grafana-https-redirect" 

      - "traefik.http.routers.grafana-secure.entrypoints=https" 

      - "traefik.http.routers.grafana-secure.rule=Host(`grafana.euredomain.de`)" 

      - "traefik.http.routers.grafana-secure.tls=true" 

      - "traefik.http.routers.grafana-secure.tls.certresolver=http" 

      - "traefik.http.routers.grafana-secure.service=grafana" 

      - "traefik.http.services.grafana.loadbalancer.server.port=3000" 

      - "traefik.docker.network=proxy" 

      - "traefik.http.routers.grafana-secure.middlewares=secHeaders@file" 

    networks: 

      - proxy 

      - default 

networks: 

  proxy: 

    external: true

Nun müssen wir noch einiges anpassen.

1.3.3 Hostname anpassen

Nun müssen Sie noch den Hostnamen anpassen, über welchen später Grafana erreichbar sein soll.

Diese beiden Zeilen müssen Sie anpassen.

    - "traefik.http.routers.grafana.rule=Host(`grafana.euredomain.de `)" 
    - "traefik.http.routers.grafana-secure.rule=Host(`grafana.euredomain.de`)"

In meinem Fall also:

    - "traefik.http.routers.grafana.rule=Host(`grafana.testbereich.net`)" 
    - "traefik.http.routers.grafana-secure.rule=Host(`grafana.testbereich.net`)"

Wenn Sie Grafana direkt auf Ihrer «Hauptdomain» betreiben wollen, dann ändern Sie es folgendermassen ab:

"traefik.http.routers.grafana.rule=Host(`www.euredomain.de`,`euredomain.de`)" 
"traefik.http.routers.grafana-secure.rule=Host(`www.euredomain.de`,`euredomain.de`)"

1.3.4 Prometheus konfigurieren

Nun müssen wir noch Prometheus konfigurieren. Dazu legen wir uns eine neue Datei an.

nano /opt/containers/grafana/prometheus/prometheus.yml

Geben Sie nun folgendes ein:

global: 
  scrape_interval: 15s 
  evaluation_interval: 15s 
rule_files:
scrape_configs: 
  - job_name: 'node-exporter' 
    static_configs: 
      - targets: ['mon_node-exporter:9100'] 
  - job_name: 'cadvisor' 
    static_configs: 
      - targets: ['mon_cadvisor:8080']

2. Grafana starten

Geben Sie nun folgendes ein, um Ihren Grafana Container zu starten:

docker compose -f /opt/containers/grafana/docker-compose.yml up -d 

Beim ersten Start des Containers wird Grafana initialisiert. Dies bedeutet, dass die Datenbank eingerichtet, Ihre Einstellungen übernommen werden und vieles mehr. Daher dauert es einige Minuten, bis der Container dann über die Webseite erreichbar ist. Bei mir hat es ca. 2 Minuten gedauert.

Gehen Sie nun auf Ihre Webseite (z.B. grafana.euredomain.de). Sie sollten nun folgendes sehen:

Grafana-Login: dunkles Panel mit Logo, Felder Email/Benutzername und Passwort, blauer Login-Button, gradienten Hintergrund.

Die Zugangsdaten lauten:

  • Nutzername: admin
  • Passwort: admin

Nun werden Sie aufgefordert ein neues Kennwort zu vergeben.

Grafana-Anmeldeseite: orange Logo, Titel Welcome to Grafana, zwei Passwortfelder, blauer Button Submit, Link Skip.

Anschliessend sehen Sie das Grafana Dashboard.

Dunkles Grafana-Dashboard mit linker Seitenleiste, oberem Titel 'Welcome to Grafana' und drei Kacheln.

3. Mit Prometheus verbinden

Um die Daten von unserem Server zu bekommen, müssen wir uns mit Prometheus verbinden. Dazu klicken Sie auf «Add your first data source».

Grafana-Dunkelmodus-Screenshot: linke Seitenleiste, Kopfzeile 'Welcome to Grafana', zentrale Kacheln u. a. DATA SOURCES.

Hier wählen Sie «Prometheus» aus.

Dunkles UI-Fenster 'Add data source' mit Zeitreihen-Datenbanken; Prometheus mit Flammen-Symbol, rote Umrandung.

Nun geben Sie folgendes bei URL ein:

http://mon_prometheus:9090

Prometheus-Datenquelle: URL-Feld mit http://mon_prometheus:9090, dunkles UI, blaues Info-Icon.

Scrollen Sie anschliessend nach unten und klicken Sie auf «Save & Test».

Screenshot eines UI-Fensters mit Abschnitt Misc, Toggle, Eingabefeld und Buttons Back, Explore, Delete, Save & test

Wenn Sie alles richtig gemacht haben, dann sollte diese Meldung erscheinen.

Dunkle UI mit grünem Häkchen und Data source is working in roter Umrandung; Buttons Back, Explore, Delete, Save & test.

4. Neues Dashboard erstellen

Nun wollen wir unser erstes eigenes Dashboard erstellen. Wir wollen uns darin Daten über unseren vServer anzeigen lassen.

Klicken Sie nun auf das «+» und anschliessend «Import».

Grafana-UI: Linke Seitenleiste mit Plus-Button, Dropdown zeigt Create, Dashboard, Folder und Import (ausgewählt).

Hier kopieren Sie nun folgenden langen Code hinein.

Grafana-Importbildschirm im Dunkelmodus; Eingabe- und Upload-Felder, roter Rahmen um leeres Panel-JSON-Feld, Load-Buttons.

Code:

{ 

  "annotations": { 

    "list": [ 

      { 

        "builtIn": 1, 

        "datasource": "Prometheus", 

        "enable": true, 

        "hide": true, 

        "iconColor": "rgba(0, 211, 255, 1)", 

        "name": "Annotations & Alerts", 

        "type": "dashboard" 

      } 

    ] 

  }, 

  "description": "", 

  "editable": true, 

  "fiscalYearStartMonth": 0, 

  "gnetId": 893, 

  "graphTooltip": 1, 

  "id": 3, 

  "iteration": 1634498318206, 

  "links": [], 

  "liveNow": false, 

  "panels": [ 

    { 

      "cacheTimeout": null, 

      "datasource": "Prometheus", 

      "fieldConfig": { 

        "defaults": { 

          "color": { 

            "mode": "thresholds" 

          }, 

          "mappings": [ 

            { 

              "options": { 

                "match": "null", 

                "result": { 

                  "text": "N/A" 

                } 

              }, 

              "type": "special" 

            } 

          ], 

          "thresholds": { 

            "mode": "absolute", 

            "steps": [ 

              { 

                "color": "green", 

                "value": null 

              }, 

              { 

                "color": "red", 

                "value": 80 

              } 

            ] 

          }, 

          "unit": "none" 

        }, 

        "overrides": [] 

      }, 

      "gridPos": { 

        "h": 6, 

        "w": 4, 

        "x": 0, 

        "y": 0 

      }, 

      "id": 31, 

      "interval": null, 

      "links": [], 

      "maxDataPoints": 100, 

      "options": { 

        "colorMode": "none", 

        "graphMode": "none", 

        "justifyMode": "auto", 

        "orientation": "horizontal", 

        "reduceOptions": { 

          "calcs": [ 

            "lastNotNull" 

          ], 

          "fields": "", 

          "values": false 

        }, 

        "text": {}, 

        "textMode": "auto" 

      }, 

      "pluginVersion": "8.2.1", 

      "targets": [ 

        { 

          "expr": "count(rate(container_last_seen{name=~\".+\"}[$interval]))", 

          "format": "time_series", 

          "intervalFactor": 2, 

          "refId": "A", 

          "step": 1800 

        } 

      ], 

      "title": "Anzahl Docker Container", 

      "type": "stat" 

    }, 

    { 

      "datasource": null, 

      "fieldConfig": { 

        "defaults": { 

          "color": { 

            "mode": "palette-classic" 

          }, 

          "custom": { 

            "axisLabel": "", 

            "axisPlacement": "auto", 

            "barAlignment": 0, 

            "drawStyle": "line", 

            "fillOpacity": 0, 

            "gradientMode": "none", 

            "hideFrom": { 

              "legend": false, 

              "tooltip": false, 

              "viz": false 

            }, 

            "lineInterpolation": "linear", 

            "lineWidth": 1, 

            "pointSize": 5, 

            "scaleDistribution": { 

              "type": "linear" 

            }, 

            "showPoints": "auto", 

            "spanNulls": false, 

            "stacking": { 

              "group": "A", 

              "mode": "none" 

            }, 

            "thresholdsStyle": { 

              "mode": "off" 

            } 

          }, 

          "mappings": [], 

          "thresholds": { 

            "mode": "absolute", 

            "steps": [ 

              { 

                "color": "green", 

                "value": null 

              }, 

              { 

                "color": "red", 

                "value": 80 

              } 

            ] 

          }, 

          "unit": "decbytes" 

        }, 

        "overrides": [] 

      }, 

      "gridPos": { 

        "h": 7, 

        "w": 8, 

        "x": 4, 

        "y": 0 

      }, 

      "id": 39, 

      "options": { 

        "legend": { 

          "calcs": [], 

          "displayMode": "list", 

          "placement": "bottom" 

        }, 

        "tooltip": { 

          "mode": "single" 

        } 

      }, 

      "pluginVersion": "8.2.1", 

      "targets": [ 

        { 

          "expr": "node_memory_MemTotal_bytes - node_memory_MemAvailable_bytes", 

          "interval": "", 

          "legendFormat": "", 

          "refId": "A" 

        } 

      ], 

      "timeFrom": null, 

      "timeShift": null, 

      "title": "RAM Verbrauch", 

      "type": "timeseries" 

    }, 

    { 

      "datasource": "Prometheus", 

      "fieldConfig": { 

        "defaults": { 

          "color": { 

            "mode": "palette-classic" 

          }, 

          "custom": { 

            "axisLabel": "", 

            "axisPlacement": "auto", 

            "barAlignment": 0, 

            "drawStyle": "line", 

            "fillOpacity": 0, 

            "gradientMode": "none", 

            "hideFrom": { 

              "legend": false, 

              "tooltip": false, 

              "viz": false 

            }, 

            "lineInterpolation": "linear", 

            "lineWidth": 1, 

            "pointSize": 5, 

            "scaleDistribution": { 

              "type": "linear" 

            }, 

            "showPoints": "auto", 

            "spanNulls": false, 

            "stacking": { 

              "group": "A", 

              "mode": "none" 

            }, 

            "thresholdsStyle": { 

              "mode": "off" 

            } 

          }, 

          "mappings": [], 

          "thresholds": { 

            "mode": "absolute", 

            "steps": [ 

              { 

                "color": "green", 

                "value": null 

              }, 

              { 

                "color": "red", 

                "value": 80 

              } 

            ] 

          }, 

          "unit": "decbytes" 

        }, 

        "overrides": [] 

      }, 

      "gridPos": { 

        "h": 7, 

        "w": 12, 

        "x": 12, 

        "y": 0 

      }, 

      "id": 13, 

      "links": [], 

      "options": { 

        "legend": { 

          "calcs": [], 

          "displayMode": "list", 

          "placement": "bottom" 

        }, 

        "tooltip": { 

          "mode": "single" 

        } 

      }, 

      "pluginVersion": "8.2.1", 

      "targets": [ 

        { 

          "expr": "node_filesystem_size_bytes{fstype=\"ext4\"} - node_filesystem_free_bytes{fstype=\"ext4\"}", 

          "format": "time_series", 

          "hide": false, 

          "interval": "", 

          "intervalFactor": 2, 

          "legendFormat": "{{device}}", 

          "refId": "A", 

          "step": 600 

        } 

      ], 

      "timeFrom": null, 

      "timeShift": null, 

      "title": "Festplatten Verbrauch", 

      "type": "timeseries" 

    }, 

    { 

      "cacheTimeout": null, 

      "datasource": "Prometheus", 

      "fieldConfig": { 

        "defaults": { 

          "color": { 

            "mode": "thresholds" 

          }, 

          "decimals": 0, 

          "mappings": [ 

            { 

              "options": { 

                "match": "null", 

                "result": { 

                  "text": "N/A" 

                } 

              }, 

              "type": "special" 

            } 

          ], 

          "max": 500000000, 

          "min": 0, 

          "thresholds": { 

            "mode": "absolute", 

            "steps": [ 

              { 

                "color": "rgba(50, 172, 45, 0.97)", 

                "value": null 

              }, 

              { 

                "color": "rgba(237, 129, 40, 0.89)", 

                "value": 400000000 

              }, 

              { 

                "color": "rgba(245, 54, 54, 0.9)" 

              } 

            ] 

          }, 

          "unit": "decbytes" 

        }, 

        "overrides": [] 

      }, 

      "gridPos": { 

        "h": 6, 

        "w": 4, 

        "x": 0, 

        "y": 6 

      }, 

      "id": 30, 

      "interval": null, 

      "links": [], 

      "maxDataPoints": 100, 

      "options": { 

        "orientation": "horizontal", 

        "reduceOptions": { 

          "calcs": [ 

            "lastNotNull" 

          ], 

          "fields": "", 

          "values": false 

        }, 

        "showThresholdLabels": false, 

        "showThresholdMarkers": true, 

        "text": {} 

      }, 

      "pluginVersion": "8.2.1", 

      "targets": [ 

        { 

          "expr": "(node_memory_SwapTotal_bytes{instance=~'mon_node-exporter:9100'} - node_memory_SwapFree_bytes{instance=~'mon_node-exporter:9100'})", 

          "format": "time_series", 

          "intervalFactor": 2, 

          "legendFormat": "", 

          "refId": "A", 

          "step": 1800 

        } 

      ], 

      "title": "Swap", 

      "type": "gauge" 

    }, 

    { 

      "cacheTimeout": null, 

      "datasource": null, 

      "fieldConfig": { 

        "defaults": { 

          "displayName": "", 

          "mappings": [], 

          "max": 100, 

          "min": 0, 

          "thresholds": { 

            "mode": "absolute", 

            "steps": [ 

              { 

                "color": "green", 

                "value": null 

              }, 

              { 

                "color": "red", 

                "value": 80 

              } 

            ] 

          } 

        }, 

        "overrides": [] 

      }, 

      "gridPos": { 

        "h": 8, 

        "w": 8, 

        "x": 4, 

        "y": 7 

      }, 

      "id": 35, 

      "links": [], 

      "options": { 

        "orientation": "auto", 

        "reduceOptions": { 

          "calcs": [ 

            "last" 

          ], 

          "fields": "", 

          "values": false 

        }, 

        "showThresholdLabels": false, 

        "showThresholdMarkers": false, 

        "text": {} 

      }, 

      "pluginVersion": "8.2.1", 

      "targets": [ 

        { 

          "expr": "100 - (avg by (cpu) (irate(node_cpu_seconds_total{mode=\"idle\"}[1m])) *100)", 

          "hide": false, 

          "interval": "", 

          "legendFormat": "", 

          "refId": "A" 

        }, 

        { 

          "expr": "(irate(node_cpu_seconds_total{mode=\"idle\"}[1m])) ", 

          "hide": true, 

          "interval": "", 

          "legendFormat": "", 

          "refId": "B" 

        } 

      ], 

      "timeFrom": null, 

      "timeShift": null, 

      "title": "CPU Auslastung", 

      "type": "gauge" 

    }, 

    { 

      "aliasColors": {}, 

      "bars": false, 

      "dashLength": 10, 

      "dashes": false, 

      "datasource": "Prometheus", 

      "editable": true, 

      "error": false, 

      "fieldConfig": { 

        "defaults": { 

          "links": [] 

        }, 

        "overrides": [] 

      }, 

      "fill": 1, 

      "fillGradient": 0, 

      "grid": {}, 

      "gridPos": { 

        "h": 8, 

        "w": 12, 

        "x": 12, 

        "y": 7 

      }, 

      "hiddenSeries": false, 

      "id": 9, 

      "legend": { 

        "alignAsTable": true, 

        "avg": false, 

        "current": false, 

        "hideEmpty": false, 

        "hideZero": false, 

        "max": false, 

        "min": false, 

        "rightSide": true, 

        "show": true, 

        "total": false, 

        "values": false 

      }, 

      "lines": true, 

      "linewidth": 2, 

      "links": [], 

      "nullPointMode": "null as zero", 

      "options": { 

        "alertThreshold": true 

      }, 

      "percentage": false, 

      "pluginVersion": "8.2.1", 

      "pointradius": 5, 

      "points": false, 

      "renderer": "flot", 

      "seriesOverrides": [], 

      "spaceLength": 10, 

      "stack": false, 

      "steppedLine": false, 

      "targets": [ 

        { 

          "expr": "sum(rate(container_network_transmit_bytes_total{name=~\".+\"}[$interval])) by (name)", 

          "intervalFactor": 2, 

          "legendFormat": "{{name}}", 

          "refId": "A", 

          "step": 240 

        }, 

        { 

          "expr": "rate(container_network_transmit_bytes_total{id=\"/\"}[$interval])", 

          "hide": true, 

          "intervalFactor": 2, 

          "legendFormat": "", 

          "refId": "B", 

          "step": 10 

        } 

      ], 

      "thresholds": [], 

      "timeFrom": null, 

      "timeRegions": [], 

      "timeShift": null, 

      "title": "Ausgehender Netzwerkverkehr pro Container", 

      "tooltip": { 

        "msResolution": true, 

        "shared": true, 

        "sort": 0, 

        "value_type": "cumulative" 

      }, 

      "type": "graph", 

      "xaxis": { 

        "buckets": null, 

        "mode": "time", 

        "name": null, 

        "show": true, 

        "values": [] 

      }, 

      "yaxes": [ 

        { 

          "format": "Bps", 

          "label": "", 

          "logBase": 1, 

          "max": null, 

          "min": null, 

          "show": true 

        }, 

        { 

          "format": "short", 

          "label": "", 

          "logBase": 10, 

          "max": 8, 

          "min": 0, 

          "show": false 

        } 

      ], 

      "yaxis": { 

        "align": false, 

        "alignLevel": null 

      } 

    }, 

    { 

      "cacheTimeout": null, 

      "datasource": "Prometheus", 

      "fieldConfig": { 

        "defaults": { 

          "color": { 

            "mode": "thresholds" 

          }, 

          "decimals": 1, 

          "mappings": [ 

            { 

              "options": { 

                "match": "null", 

                "result": { 

                  "text": "N/A" 

                } 

              }, 

              "type": "special" 

            } 

          ], 

          "max": 1, 

          "min": 0, 

          "thresholds": { 

            "mode": "absolute", 

            "steps": [ 

              { 

                "color": "rgba(50, 172, 45, 0.97)", 

                "value": null 

              }, 

              { 

                "color": "rgba(237, 129, 40, 0.89)", 

                "value": 0.75 

              }, 

              { 

                "color": "rgba(245, 54, 54, 0.9)", 

                "value": 0.9 

              } 

            ] 

          }, 

          "unit": "percentunit" 

        }, 

        "overrides": [] 

      }, 

      "gridPos": { 

        "h": 5, 

        "w": 4, 

        "x": 0, 

        "y": 12 

      }, 

      "id": 26, 

      "interval": null, 

      "links": [], 

      "maxDataPoints": 100, 

      "options": { 

        "orientation": "horizontal", 

        "reduceOptions": { 

          "calcs": [ 

            "lastNotNull" 

          ], 

          "fields": "", 

          "values": false 

        }, 

        "showThresholdLabels": false, 

        "showThresholdMarkers": true, 

        "text": {} 

      }, 

      "pluginVersion": "8.2.1", 

      "targets": [ 

        { 

          "expr": "min((node_filesystem_size_bytes{fstype=~\"xfs|ext4\",instance=\"mon_node-exporter:9100\"} - node_filesystem_free_bytes{fstype=~\"xfs|ext4\",instance=\"mon_node-exporter:9100\"} )/ node_filesystem_size_bytes{fstype=~\"xfs|ext4\",instance=\"mon_node-exporter:9100\"})", 

          "format": "time_series", 

          "hide": false, 

          "interval": "", 

          "intervalFactor": 2, 

          "legendFormat": "", 

          "refId": "A", 

          "step": 1800 

        } 

      ], 

      "title": "Festplatten Auslastung", 

      "type": "gauge" 

    }, 

    { 

      "columns": [ 

        { 

          "text": "Current", 

          "value": "current" 

        } 

      ], 

      "datasource": null, 

      "editable": true, 

      "error": false, 

      "fontSize": "100%", 

      "gridPos": { 

        "h": 9, 

        "w": 8, 

        "x": 4, 

        "y": 15 

      }, 

      "id": 37, 

      "links": [], 

      "pageSize": null, 

      "scroll": true, 

      "showHeader": true, 

      "sort": { 

        "col": 1, 

        "desc": true 

      }, 

      "styles": [ 

        { 

          "align": "auto", 

          "colorMode": null, 

          "colors": [ 

            "rgba(245, 54, 54, 0.9)", 

            "rgba(237, 129, 40, 0.89)", 

            "rgba(50, 172, 45, 0.97)" 

          ], 

          "decimals": 2, 

          "pattern": "/.*/", 

          "thresholds": [ 

            "10000000", 

            " 25000000" 

          ], 

          "type": "number", 

          "unit": "decbytes" 

        } 

      ], 

      "targets": [ 

        { 

          "expr": "sum(container_spec_memory_limit_bytes{name=~\".+\"} - container_memory_usage_bytes{name=~\".+\"}) by (name) ", 

          "hide": true, 

          "intervalFactor": 2, 

          "legendFormat": "{{name}}", 

          "metric": "", 

          "refId": "A", 

          "step": 240 

        }, 

        { 

          "expr": "sum(container_spec_memory_limit_bytes{name=~\".+\"}) by (name) ", 

          "hide": true, 

          "intervalFactor": 2, 

          "legendFormat": "{{name}}", 

          "refId": "B", 

          "step": 240 

        }, 

        { 

          "expr": "container_memory_usage_bytes{name=~\".+\"}", 

          "hide": false, 

          "intervalFactor": 2, 

          "legendFormat": "{{name}}", 

          "refId": "C", 

          "step": 240 

        } 

      ], 

      "title": "RAM Auslastung der Container", 

      "transform": "timeseries_aggregations", 

      "type": "table-old" 

    }, 

    { 

      "aliasColors": {}, 

      "bars": false, 

      "dashLength": 10, 

      "dashes": false, 

      "datasource": "Prometheus", 

      "editable": true, 

      "error": false, 

      "fieldConfig": { 

        "defaults": { 

          "links": [] 

        }, 

        "overrides": [] 

      }, 

      "fill": 1, 

      "fillGradient": 0, 

      "grid": {}, 

      "gridPos": { 

        "h": 9, 

        "w": 12, 

        "x": 12, 

        "y": 15 

      }, 

      "hiddenSeries": false, 

      "id": 8, 

      "legend": { 

        "alignAsTable": true, 

        "avg": false, 

        "current": false, 

        "max": false, 

        "min": false, 

        "rightSide": true, 

        "show": true, 

        "total": false, 

        "values": false 

      }, 

      "lines": true, 

      "linewidth": 2, 

      "links": [], 

      "nullPointMode": "null as zero", 

      "options": { 

        "alertThreshold": true 

      }, 

      "percentage": false, 

      "pluginVersion": "8.2.1", 

      "pointradius": 5, 

      "points": false, 

      "renderer": "flot", 

      "seriesOverrides": [], 

      "spaceLength": 10, 

      "stack": false, 

      "steppedLine": false, 

      "targets": [ 

        { 

          "expr": "sum(rate(container_network_receive_bytes_total{name=~\".+\"}[$interval])) by (name)", 

          "intervalFactor": 2, 

          "legendFormat": "{{name}}", 

          "refId": "A", 

          "step": 240 

        }, 

        { 

          "expr": "- rate(container_network_transmit_bytes_total{name=~\".+\"}[$interval])", 

          "hide": true, 

          "intervalFactor": 2, 

          "legendFormat": "{{name}}", 

          "refId": "B", 

          "step": 10 

        } 

      ], 

      "thresholds": [], 

      "timeFrom": null, 

      "timeRegions": [], 

      "timeShift": null, 

      "title": "Eingehender Netzwerkverkehr pro Container", 

      "tooltip": { 

        "msResolution": true, 

        "shared": true, 

        "sort": 0, 

        "value_type": "cumulative" 

      }, 

      "type": "graph", 

      "xaxis": { 

        "buckets": null, 

        "mode": "time", 

        "name": null, 

        "show": true, 

        "values": [] 

      }, 

      "yaxes": [ 

        { 

          "format": "Bps", 

          "label": null, 

          "logBase": 1, 

          "max": null, 

          "min": null, 

          "show": true 

        }, 

        { 

          "format": "short", 

          "label": null, 

          "logBase": 1, 

          "max": null, 

          "min": null, 

          "show": true 

        } 

      ], 

      "yaxis": { 

        "align": false, 

        "alignLevel": null 

      } 

    }, 

    { 

      "cacheTimeout": null, 

      "datasource": "Prometheus", 

      "fieldConfig": { 

        "defaults": { 

          "decimals": 0, 

          "mappings": [ 

            { 

              "id": 0, 

              "op": "=", 

              "text": "N/A", 

              "type": 1, 

              "value": "null" 

            } 

          ], 

          "max": 100, 

          "min": 0, 

          "thresholds": { 

            "mode": "absolute", 

            "steps": [ 

              { 

                "color": "rgba(50, 172, 45, 0.97)", 

                "value": null 

              }, 

              { 

                "color": "rgba(237, 129, 40, 0.89)", 

                "value": 70 

              }, 

              { 

                "color": "rgba(245, 54, 54, 0.9)", 

                "value": 90 

              } 

            ] 

          }, 

          "unit": "percent" 

        }, 

        "overrides": [] 

      }, 

      "gridPos": { 

        "h": 7, 

        "w": 4, 

        "x": 0, 

        "y": 17 

      }, 

      "id": 25, 

      "links": [], 

      "options": { 

        "orientation": "horizontal", 

        "reduceOptions": { 

          "calcs": [ 

            "lastNotNull" 

          ], 

          "fields": "", 

          "values": false 

        }, 

        "showThresholdLabels": false, 

        "showThresholdMarkers": true, 

        "text": {} 

      }, 

      "pluginVersion": "8.2.1", 

      "targets": [ 

        { 

          "expr": "((node_memory_MemTotal_bytes - node_memory_MemAvailable_bytes) / node_memory_MemTotal_bytes) * 100 ", 

          "format": "time_series", 

          "interval": "", 

          "intervalFactor": 2, 

          "legendFormat": "", 

          "refId": "A", 

          "step": 1800 

        } 

      ], 

      "timeFrom": null, 

      "timeShift": null, 

      "title": "RAM Auslastung", 

      "type": "gauge" 

    }, 

    { 

      "aliasColors": {}, 

      "bars": false, 

      "cacheTimeout": null, 

      "dashLength": 10, 

      "dashes": false, 

      "datasource": "Prometheus", 

      "editable": true, 

      "error": false, 

      "fieldConfig": { 

        "defaults": { 

          "links": [] 

        }, 

        "overrides": [] 

      }, 

      "fill": 5, 

      "fillGradient": 0, 

      "grid": {}, 

      "gridPos": { 

        "h": 8, 

        "w": 24, 

        "x": 0, 

        "y": 24 

      }, 

      "hiddenSeries": false, 

      "id": 1, 

      "legend": { 

        "alignAsTable": true, 

        "avg": false, 

        "current": false, 

        "max": false, 

        "min": false, 

        "rightSide": true, 

        "show": true, 

        "total": false, 

        "values": false 

      }, 

      "lines": true, 

      "linewidth": 1, 

      "links": [], 

      "nullPointMode": "null as zero", 

      "options": { 

        "alertThreshold": true 

      }, 

      "percentage": false, 

      "pluginVersion": "8.2.1", 

      "pointradius": 5, 

      "points": false, 

      "renderer": "flot", 

      "seriesOverrides": [], 

      "spaceLength": 10, 

      "stack": true, 

      "steppedLine": false, 

      "targets": [ 

        { 

          "expr": "sum(rate(container_cpu_usage_seconds_total{name=~\".+\"}[$interval])) by (name) * 100", 

          "hide": false, 

          "interval": "", 

          "intervalFactor": 2, 

          "legendFormat": "{{name}}", 

          "metric": "", 

          "refId": "F", 

          "step": 240 

        } 

      ], 

      "thresholds": [], 

      "timeFrom": null, 

      "timeRegions": [], 

      "timeShift": null, 

      "title": "CPU Auslastung pro Container", 

      "tooltip": { 

        "msResolution": true, 

        "shared": true, 

        "sort": 0, 

        "value_type": "individual" 

      }, 

      "type": "graph", 

      "xaxis": { 

        "buckets": null, 

        "mode": "time", 

        "name": null, 

        "show": true, 

        "values": [] 

      }, 

      "yaxes": [ 

        { 

          "format": "percent", 

          "label": "", 

          "logBase": 1, 

          "max": null, 

          "show": true 

        }, 

        { 

          "format": "short", 

          "label": null, 

          "logBase": 1, 

          "max": null, 

          "min": null, 

          "show": false 

        } 

      ], 

      "yaxis": { 

        "align": false, 

        "alignLevel": null 

      } 

    }, 

    { 

      "aliasColors": {}, 

      "bars": false, 

      "dashLength": 10, 

      "dashes": false, 

      "datasource": "Prometheus", 

      "editable": true, 

      "error": false, 

      "fieldConfig": { 

        "defaults": { 

          "links": [] 

        }, 

        "overrides": [] 

      }, 

      "fill": 3, 

      "fillGradient": 0, 

      "grid": {}, 

      "gridPos": { 

        "h": 9, 

        "w": 24, 

        "x": 0, 

        "y": 32 

      }, 

      "hiddenSeries": false, 

      "id": 10, 

      "legend": { 

        "alignAsTable": true, 

        "avg": false, 

        "current": false, 

        "max": false, 

        "min": false, 

        "rightSide": true, 

        "show": true, 

        "total": false, 

        "values": false 

      }, 

      "lines": true, 

      "linewidth": 2, 

      "links": [], 

      "nullPointMode": "null as zero", 

      "options": { 

        "alertThreshold": true 

      }, 

      "percentage": false, 

      "pluginVersion": "8.2.1", 

      "pointradius": 5, 

      "points": false, 

      "renderer": "flot", 

      "seriesOverrides": [], 

      "spaceLength": 10, 

      "stack": true, 

      "steppedLine": false, 

      "targets": [ 

        { 

          "expr": "sum(container_memory_rss{name=~\".+\"}) by (name)", 

          "hide": false, 

          "intervalFactor": 2, 

          "legendFormat": "{{name}}", 

          "refId": "A", 

          "step": 240 

        }, 

        { 

          "expr": "container_memory_usage_bytes{name=~\".+\"}", 

          "hide": true, 

          "intervalFactor": 2, 

          "legendFormat": "{{name}}", 

          "refId": "B", 

          "step": 240 

        } 

      ], 

      "thresholds": [], 

      "timeFrom": null, 

      "timeRegions": [], 

      "timeShift": null, 

      "title": "RAM Auslastung pro Container", 

      "tooltip": { 

        "msResolution": true, 

        "shared": true, 

        "sort": 0, 

        "value_type": "individual" 

      }, 

      "type": "graph", 

      "xaxis": { 

        "buckets": null, 

        "mode": "time", 

        "name": null, 

        "show": true, 

        "values": [] 

      }, 

      "yaxes": [ 

        { 

          "format": "bytes", 

          "label": "", 

          "logBase": 1, 

          "max": null, 

          "min": null, 

          "show": true 

        }, 

        { 

          "format": "short", 

          "label": null, 

          "logBase": 1, 

          "max": null, 

          "min": null, 

          "show": true 

        } 

      ], 

      "yaxis": { 

        "align": false, 

        "alignLevel": null 

      } 

    } 

  ], 

  "refresh": "5s", 

  "schemaVersion": 31, 

  "style": "dark", 

  "tags": [], 

  "templating": { 

    "list": [ 

      { 

        "auto": true, 

        "auto_count": 50, 

        "auto_min": "50s", 

        "current": { 

          "selected": false, 

          "text": "30s", 

          "value": "30s" 

        }, 

        "description": null, 

        "error": null, 

        "hide": 0, 

        "label": "interval", 

        "name": "interval", 

        "options": [ 

          { 

            "selected": false, 

            "text": "auto", 

            "value": "$__auto_interval_interval" 

          }, 

          { 

            "selected": true, 

            "text": "30s", 

            "value": "30s" 

          }, 

          { 

            "selected": false, 

            "text": "1m", 

            "value": "1m" 

          }, 

          { 

            "selected": false, 

            "text": "2m", 

            "value": "2m" 

          }, 

          { 

            "selected": false, 

            "text": "3m", 

            "value": "3m" 

          }, 

          { 

            "selected": false, 

            "text": "5m", 

            "value": "5m" 

          }, 

          { 

            "selected": false, 

            "text": "7m", 

            "value": "7m" 

          }, 

          { 

            "selected": false, 

            "text": "10m", 

            "value": "10m" 

          }, 

          { 

            "selected": false, 

            "text": "30m", 

            "value": "30m" 

          }, 

          { 

            "selected": false, 

            "text": "1h", 

            "value": "1h" 

          }, 

          { 

            "selected": false, 

            "text": "6h", 

            "value": "6h" 

          }, 

          { 

            "selected": false, 

            "text": "12h", 

            "value": "12h" 

          }, 

          { 

            "selected": false, 

            "text": "1d", 

            "value": "1d" 

          }, 

          { 

            "selected": false, 

            "text": "7d", 

            "value": "7d" 

          }, 

          { 

            "selected": false, 

            "text": "14d", 

            "value": "14d" 

          }, 

          { 

            "selected": false, 

            "text": "30d", 

            "value": "30d" 

          } 

        ], 

        "query": "30s,1m,2m,3m,5m,7m,10m,30m,1h,6h,12h,1d,7d,14d,30d", 

        "queryValue": "", 

        "refresh": 2, 

        "skipUrlSync": false, 

        "type": "interval" 

      } 

    ] 

  }, 

  "time": { 

    "from": "now-1h", 

    "to": "now" 

  }, 

  "timepicker": { 

    "refresh_intervals": [ 

      "5s", 

      "10s", 

      "30s", 

      "1m", 

      "5m", 

      "15m", 

      "30m", 

      "1h", 

      "2h", 

      "1d" 

    ], 

    "time_options": [ 

      "5m", 

      "15m", 

      "1h", 

      "6h", 

      "12h", 

      "24h", 

      "2d", 

      "7d", 

      "30d" 

    ] 

  }, 

  "timezone": "browser", 

  "title": "Docker - System Dashboard", 

  "uid": "0E0FhC7Wz", 

  "version": 1 

}

Klicken Sie nun auf «Load».

Dunkles UI mit zwei Import-Optionen und JSON-Editor; zeigt Zeitspannen, timezone, Titel, uid, version; blauer Load-Button.

Nun müssen Sie nur noch auf «Import» klicken.

Import-Dialog: Name Docker - System Dashboard, Ordner General, UID-Feld; Import-Button unten links.

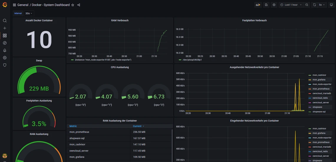
Jetzt sollten Sie folgendes Dashboard sehen. Es zeigt Ihnen die Anzahl an Docker Containern an, die CPU und RAM Auslastung sowie einige andere Informationen.

Dunkles System-Dashboard mit der großen Zahl 10, grüner RAM-Speicheranzeige (229 MB) und mehreren Balken- sowie Liniencharts.

5. Grafana Dashboards öffentlich machen

Nun zeige ich Ihnen, wie Sie Ihre Dashboards einfach «teilen» können. Standardmässig muss man sich einloggen, um sich das Dashboard ansehen zu können. Dies kann man aber ändern. Dazu müssen wir jedoch eine Einstellung in der docker compose Datei machen.

nano /opt/containers/grafana/docker-compose.yml

Hier fügen Sie folgendes hinzu:

    environment: 
      - GF_AUTH_ANONYMOUS_ENABLED=true

Bei mir sieht es dann so aus:

Codeausschnitt eines Docker-Compose-Dienstes 'mon_grafana' mit GF_AUTH_ANONYMOUS_ENABLED=true.

Wichtig ist, dass es in dem Block von «mon_grafana» ist, da die Einstellungen sonst nicht funktionieren.

Anschliessend beenden wir den Container und starten ihn neu.

docker compose -f /opt/containers/grafana/docker-compose.yml down 
docker compose -f /opt/containers/grafana/docker-compose.yml up -d  

Nun können Sie auf ein Dashboard klicken und klicken Sie auf die «3 Punkte».

Dunkles Dashboard mit General / Docker - System Dashboard; links orange Logo, rechts Share-Icon mit Tooltip Share dashboard.

Jetzt bekommen Sie diese Ansicht. Hier können Sie noch Einstellungen vornehmen und dann auf «Copy» klicken. Mit dem Link können Sie dann auf Ihr Dashboard zugreifen, ohne dass Sie sich anmelden müssen.

Schwarzes Grafana-Share-Dialogfenster; Link-Tab offen; 'Lock time range' mit Beschreibung; URL-Feld mit Copy-Button unten rechts.

VPS Server von METANET

Finden Sie den Server der zu Ihren Anforderungen passt – jetzt einfach vergleichen.

Dunkler Hintergrund mit vielen blauen Leuchtpunkten, verbunden durch blaue Linien; rote Leuchtknoten.
Nächster Artikel
Funkwhale auf VPS/vServer zu installieren
Weitere passende Themen